Contáctenos
Vigilancia remota

Vigilancia remota

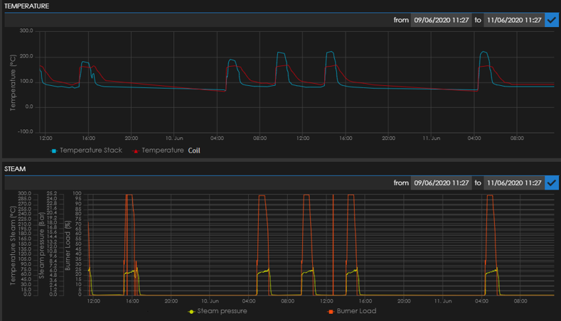
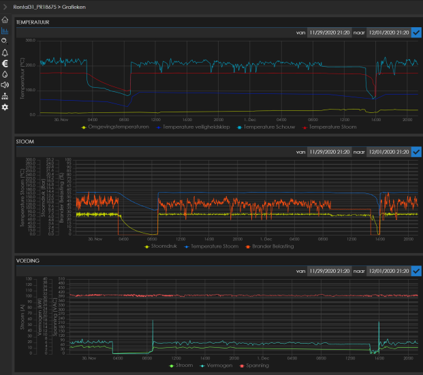
La conexión remota le conecta las 24 horas del día, 7 días de la semana con su generador de vapor, para que pueda controlar el proceso en cada momento. Algunas características de nuestro servicio de vigilancia remota son:

  • Diferentes parámetros accesibles por PC, tableta o teléfono
  • Notificaciones de alarmas generales
  • Seguimiento de tendencias históricas
  • Vista de ubicación en mapa
  • Vista de estado instantáneo
  • Informe de consumo
  • Control de tratamiento de agua

HACER VAPOR ES SENCILLO. HACER VAPOR CON MÁXIMA EFICIENCIA ES LA ESPECIALIDAD DE CLAYTON.

¿Quiere descubrir más..?

Póngase en contacto con nosotros
Logo partner Agfa Logo partner Danone Logo partner Pfizer Logo partner Bayer Logo partner JTI Logo partner Unilever Logo partner Coca cola Logo partner L'oréal Logo partner BASF Logo partner GSK Logo partner Knorr Logo partner Mars Logo partner Nestlé Logo partner P&G Logo partner Siemens Logo partner Esso Logo partner Spie Logo partner Maersk Logo partner Pepsico Logo partner Q8 Logo partner Solvay Logo partner Heinz Logo partner EON